BTC/HKD-0.45%
ETH/HKD+0.19%
LTC/HKD-0.31%
ADA/HKD-0.42%
SOL/HKD+0.83%
XRP/HKD-0.14%你第一次用DefiLlama是為了查詢什么?我第一次是領導分配給我查詢Avalanche生態的潛力DeFi任務。現在他已經是一個BigAggragator,我將通過這個Thread像你重新介紹它的功能&這些數據的使用方法&有趣的數據。

閱讀本文您的收獲會有:-詳細了解DefiLlama的全部功能-了解DeFi數據&指標:LTV,Delta中性策略,NewListedProjects-尋找DeFiAlpha的指標&方法-如何使用相應的指標以及衍生指標-查閱DefiLlama的新奇數據-數據工具網站推介1.1DeFi-Overview
-整個DeFi生態TVL-按照TVL協議排名-可按照公鏈進行排名Lido因ETH合并成為第一,99.2%TVL來自于ETH

1.2DeFi-chains
-各公鏈按TVL/協議數量/變化量/穩定幣數量排名-可按照EVM、Non-EVM,Rollup,Cosmos,Parachain分類TVL7D/1M變動值得觀察,可能有鏈上新項目發布,DeFi是生態基礎設施,穩定幣是DeFi的基礎,可以從DeFi角度觀察公鏈發展。

1.3DeFi-Airdrops
-按照募資時間排序DeFi協議這個數據更新的有些慢,有一定的尋找Alpha的能力,但不多。建議結合項目上線時間總和考慮

LayerZero鏈上活躍賬戶總量突破130萬個:金色財經報道,LayerZero數據顯示,Arbitrum鏈上活躍賬戶總量已突破130萬,本文撰寫時已創建賬戶總量為1,369,757個。昨日鏈上交易筆數為1447571個。
此前消息,全鏈互操作性協議LayerZero的開發團隊LayerZero Labs表示,本月即將發布激動人心的公告,請保持關注。[2023/5/10 14:54:09]
1.4DeFi-Treasuries
-按照國庫總量等進行排序,以及國庫中各種代幣所占比例協議有錢=協議發展快?不一定但協議有大量自身代幣=市場流通小orDAO可能成為代幣最大拋售方FTX與BITDAO之間發生的事情值得我們從中學習,非穩定幣對國庫帶來的風險

1.5DeFi-Oracles
-利用TVS進行排序-各個預言機服務的協議情況ChainLink是該領域當之無愧的王者。但此數據不等于預言機的服務次數,數據模糊度高

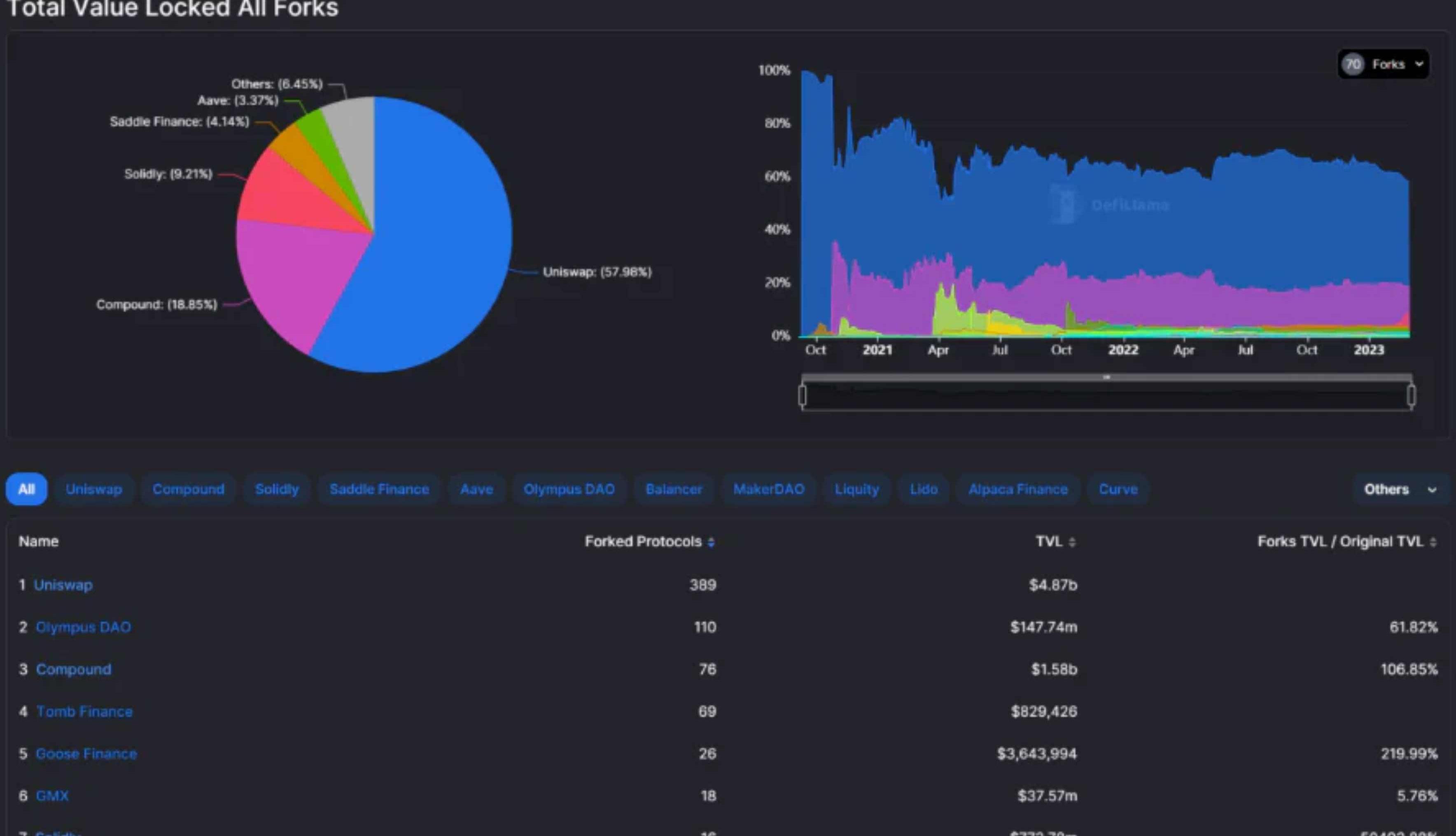
1.6DeFi-Forks
-查看哪些協議被復制的最多被Fork的基本都是龍頭,建議詳細調研,同時開發者可以通過此名單查看新的嘗試機會

1.7DeFi-TopProtocols
-查看各個公鏈的各個DeFi細分領域的領頭大哥-范圍包括:LiquidStaking,CDP,DEX,Lending,Yield,Bridge,Services,Algo-Stables大公鏈生態中的龍頭正在多鏈化,小/新生態中的龍頭也在通過多鏈尋找更大的市場。公鏈中缺乏的服務可能會成為新的機會,比如Canto的CDP龍頭會是誰?
渣打銀行加密研究主管:在貸款機構倒閉后大型銀行應該填補加密市場的空白:金色財經報道,渣打銀行加密研究主管Geoff Kendrick在系列采訪中表示,我們認識到區塊鏈技術的重要性。就全球金融市場而言,我們認識到這個更廣泛的生態系統對我們許多核心業務的重要性。就區塊鏈的未來而言,有許多潛在的用例。像Silvergate這些銀行是加密貨幣生態系統中非常重要的一部分,我們需要像渣打銀行這樣規模更大、更長期的金融機構進入這個領域。在過去六個月左右的時間里,我們也看到了對中心化交易所的擔憂,這為渣打等銀行提供了提供更廣泛交易和托管服務的機會。[2023/5/9 14:52:45]

1.8DeFi-Comparison
-支持選擇多個協議根據時間軸進行TVL對比對比LSD這種同一個賽道的可能會有用。這個功能可以擴展,比如對比參數變成收入,用戶數,FDV等

1.9DeFi-TokenUsage
-可以查詢token在DeFi中的使用情況這個數據應該是鏈上數據,且不太完全,只會顯示被DeFillama收錄的項目意思的數據之一:有34.9億USTDT在JUSTLEND,他們用來做什么了呢?

1.10DeFi-Categorie
-各個類別的DeFi項目的數量,TVLDefiLlama將其分成了31個類別,其中協議數量在10以下的有Privacy,Oracle,LeveragedFarming,UncollateralizedLending,ExoticOptions,RWALending。我認為后四個中可能有一些Alpha
火必宣布上線JOE (TraderJoe) 其充幣業務將于今日21時開放:3月31日消息,火必宣布上線JOE (TraderJoe) 其充幣業務將于今日21時(GMT+8) 開放。公告顯示,JOE幣幣交易(JOE/USDT)將于4月3日20時(GMT+8)開放;其提幣業務將于4月4日20時(GMT+8)開放。
據悉,Trader Joe是在Avalanche網絡上的一站式去中心化交易平臺。JOE是一種治理代幣,它能以交易所收入的份額來獎勵其持有人。[2023/3/31 13:38:04]

1.11DeFi-Recent
-最近被收錄的項目注意這個「最近」指的是被收錄而不是主網直接上線時,有一定的滯后性

1.12DeFi-Lauguage
-不同編程語言占比-按照TVL的語言對比-Solana生態開源/非開源的協議比例如果你想了解更詳細的,可以查看@ElectricCapital的數據網站

2.1Yields-Pools
-根據TVL排名的流動池順序-收錄了59條鏈上的275個協議中的5327個池子除BTC,ETH與穩定幣,排名第十一名GLP,排名十三名GMX均來自與GMX

2.2Yields-DeltaNeutral
-選擇抵押代幣,然后自動選出策略-策略收益為計算各個策略組件的合計收益目前該功能跟蹤的池子比較少,只能起到一定的參考作用
美國州長候選人向SBF歸還100萬美元捐款:金色財經報道,美國前國會議員和州長候選人Beto O'Rourke向SBF歸還100萬美元捐款。O'Rourke的競選團隊聲稱他從未索要過這筆錢,并在FTX申請破產前一周退還了現金。該競選活動拒絕現金的決定是在FTX宣布破產之前做出的,這筆錢于FTX宣布破產之前在11月4日退還。(texastribune)[2022/11/30 21:10:39]

2.3Long-shortStrats
-給定一個代幣,將在所有跟蹤的礦池和CEX永續掉期市場上顯示delta中性的「多空」策略。-會在考慮CEX資金利率和DeFi收益率的情況下計算年化策略回報。目前合作的CEX是OKX,而去中心化平臺包括Venus,Ankr,WOOFi等

2.4Yields-LeveragedLending
-尋找不同杠桿借貸項目的LoopApy,SupplyApy以及LTV,目前借貸情況等數據-收錄了23條鏈上,291個協議中的158個池相較于其他鏈BNBchain的項目數量更多,且LoopApy更高

2.5Yields-Borrow
-根據借貸項目的收益,LTV,供給及使用情況等進行排名-收錄了23條鏈上291個協議的777個流動性池

2.6Yields-Overview
-搜尋單個幣種的中位APY以及分布情況-可以查看某個幣種在那個項目的那個池子擁有那種APY-可視化的APY數據對比可視化面板,很適合做質押數據分析報告時使用
萬向區塊鏈肖風:以太坊完成合并升級意味著區塊鏈的商業應用階段即將啟動:9月20日消息,在由萬向區塊鏈實驗室舉辦的第八屆區塊鏈全球峰會上,萬向區塊鏈董事長兼總經理肖風在開幕致辭時表示:“幾天前,以太坊經歷了一個非常重要的歷史性時刻。我認為,這是繼以太坊白皮書發布、主網上線之后,第三個重要的歷史性時刻。9月15號,以太坊完成了它的一次Merge升級,其共識機制從PoW轉型為PoS。這是以太坊的重要時刻,也是區塊鏈行業的重要時刻。它意味著全球區塊鏈的基礎設施建設階段接近尾聲,而區塊鏈的商業應用階段即將啟動。”[2022/9/20 7:07:44]

2.7Yield-StablecoinsPool
-收錄了59條鏈上275個協議的422個池-查看各個穩定幣池子的TVL,APY基本高APY都是靠項目代幣的RewardApy補貼的除了以太坊上,L2中也開始出現一些穩定幣池值得關注

2.8Yields-Halal
-追蹤59條鏈上的36個協議的5273個池子-簡單交換DEX,單產農業,流動性質押,橋接LPs-如何理解Halal,個人覺得就是簡單、安全點的池子ArrakisFinance的DAI-USDCTVL$280.75M,且暫時未發幣,目前收益僅有BaseReward,暫未發幣

3.DefiLlamaSwap-Meta-Aggregator
-通過聚合多個聚合器,提供最佳交易路徑查詢,且可以直接交易-會計算出交易結果以及各種費用成本-可以自定義滑點有些聚合器提供折扣,如果不嫌棄麻煩可以在這選好交易路由,再去相應的聚合器看看能不能拿折扣

4.BorrowAggragator
-給定一個用于抵押的代幣和一個用于借貸的代幣,該計算器將查看所有借貸協議-計算每一個借款的成本,同時考慮激勵、供應APR和借入APR,-提供所有可能的借貸途徑、成本和LTV的列表

5.CEXTransparency
-中心化交易所資產的流入,流出,凈資產等數據列表目前OKX一月內處在凈流入,而Binane一月處于凈流出,目前已流出$2.07B從目前來看,TOP5凈流出并沒有全部流入TOP10凈流入CEX,現在可能有1.5B+資產放在鏈上請注意在熊市凈流入的CEX,或許值得關注

6.Liquidation
-查看各條鏈上的各個協議的清算總額-下跌20%的清算總額情況-查看100個最大頭寸的清算情況TOP10的最高清算價格是$1,088.017,TOP12&TOP15分別是$1290左右,比較特殊的TOP18是$1547.

7.Volumes-Overview/Chains/Options
-Dexs交易量日/周/月排名-按照鏈進行交易量排名,以及變化量,TVL,市場份額,累計交易量-期權交易量排名,變化量,TVL,市場份額,累計交易量目前期權市場,Lyra交易量占據已經統計數據的56%+,絕對領導者地位8.Fee&Revenue
-按照收入和費用進行排名的項目列表Top50收入中收入排名品類分別是:Chain/Rollup,DEX,流動性質押,期權/期貨/借貸交易,NFT市場/借貸,CDP,Synthetics,Oracle一個有趣的現象,FDV百億,幾十億的項目,收入只有幾百萬美金,且大部分收益到不了Holders手里

9.1Raised-Overview
-按照時間排序的融資時間-融資規模,輪數,介紹,估值,領投及參投情況

9.2Raises-Activeinvestors
-按照30天內出手次數排序-投資項目情況

10.Stables-Overview
-各個穩定幣的掛鉤情況,部署情況,以及變化情況1B以上有6個,USDT,USDC的地位暫時無人撼動目前僅DefiLlama收錄的穩定幣就有97個市場主流還是美元穩定幣,但已經出現了一些歐元穩定幣

11.Stable-chains
-按照公鏈上的穩定幣規模進行排序-各個鏈上的穩定幣項目寡頭,穩定幣/TVL占比,橋接數量

12.Hacks
-收錄各個黑客攻擊事件的時間,原因,規模,以及事件報告情況其實很多都是因為協議邏輯情況,但恰恰大部分項目其實都審計過,只有少部分是新功能上線時沒有及時審計,我認為去中心化保險或許是一個潛力點,但如何避免團隊自黑也是一個挑戰

13.ETHLiquidStaking
-質押項目數量以及LSD情況,APR等Lido處在決定領導地位,但unshETH成立7天+,已經有86.05ETH存入Hord的APR能達到35.11%,數額高的嚇人

DefiLlama提供的一些有趣的小工具:-roundup-由DefiLlama整理的各種信息、新聞匯總-TrendingContracts:查詢過去某段時間的合約交互情況-TokenLiquidity:查詢代幣之間的流動性深度

除了DefiLlama還有一些很棒的網站值得推薦:Dune.xyz:可以自建或者查看大佬們制作的鏈上圖表Coingecko:除了幣價,新幣,還有去中心化、中心化交易所的幣對,期貨交易量等情況,GeckoTerminal連土狗池都能追蹤TwitterCcan:一般用來看項目的社交媒體活躍程度以及影響力Google:萬能!其實最性感的還是原始數據,當你慢慢梳理清晰后得到整理數據或者表格時的成就感是最強的,數據工具只是一個為你的思路提供指導的引路者。區塊鏈瀏覽器:每個區塊鏈都有,不要僅僅以為他是一個只能查交易的地方,看合約,看有哪些新mint的NFT/代幣等都可以做到,篇幅原因,下次可以重點介紹。

經Odaily星球日報不完全統計,3月20日-3月26日公布的海內外區塊鏈融資事件共28起,較上周數據有一定上升,已披露融資總額約為7.4億美元,較上周數據有明顯下降.
1900/1/1 0:00:00原文標題:TheRoyaltyWars原文來源:Decentralised.co原文作者:Joel&Siddharth原文編譯:Kxp.
1900/1/1 0:00:00摘要 本文ArthurHayes重新回顧審視了加密貨幣行業為什么需要穩定幣、使用穩定幣做什么以及如何使用穩定幣的經典問題.
1900/1/1 0:00:00Host:MuyiGuest:RobertHu,SSVNetwork中國大使“SSV就是基于DVT技術的去中心化驗證器基礎設施.
1900/1/1 0:00:00本文來自Coindesk,作者:KrisztianSandorOdaily星球日報譯者|Moni Circle是市值第二大美元穩定幣USDC的發行方,擁有430億美元的流通供應量.
1900/1/1 0:00:00本文內容僅用于信息分享,不對任何經營與投資行為進行推廣與背書,請讀者嚴格遵守所在地區法律法規按照香港證監會的最新要求,持牌平臺營運者如有意向零售客戶提供虛擬資產.
1900/1/1 0:00:00