BTC/HKD-0.68%
ETH/HKD-1.07%
LTC/HKD-0.02%
ADA/HKD-0.33%
SOL/HKD-0.68%
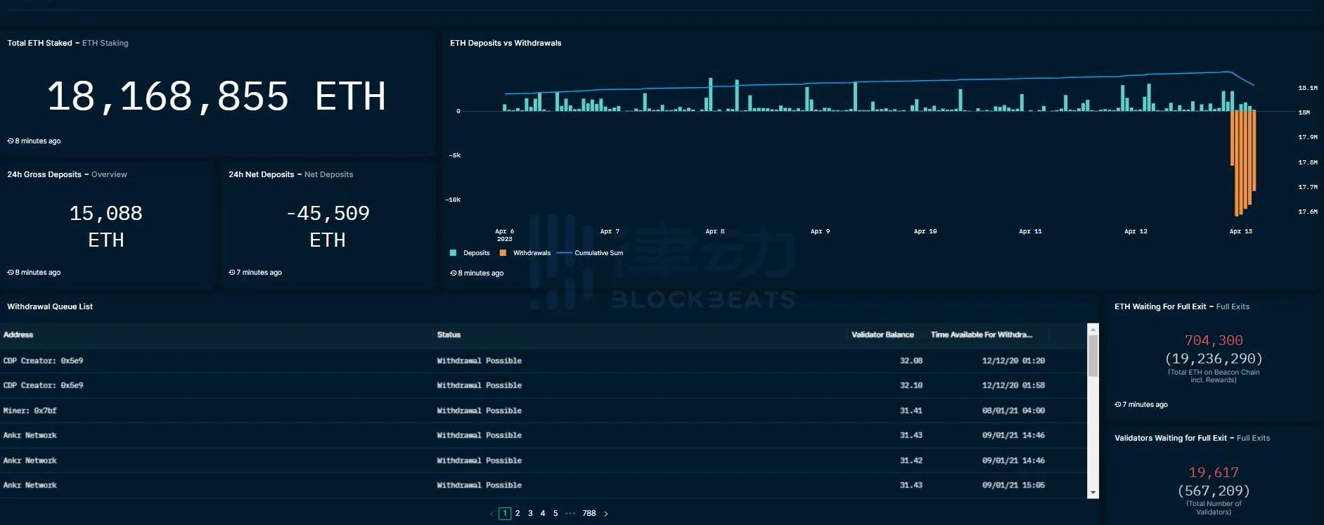
XRP/HKD-0.47%以太坊上海升級已于今晨6點28分在Epoch194048高度完成。此次升級的主要關注點在于增加了以太坊質押取款功能,用戶在此次升級后可提取質押的ETH及相關收益。根據目前數據情況,以太坊提款情況較為穩定,同時ETH和相關質押衍生Token價格走勢也很平穩。為方便用戶實時觀測相關數據,BlockBeats總結整理了四個主流平臺推出的以太坊提款數據面板。
Pyth Network與Kaiko聯合發布Pyth流動性預言機:2月23日消息,跨鏈金融預言機Pyth Network宣布與機構級數據機構Kaiko共同推出Pyth流動性預言機V1,專注解決目前DeFi市場的流動性攻擊問題。[2023/2/23 12:24:57]
beaconcha.in

對沖基金Saba Capital旗下基金將比特幣納入投資組合:1月10日消息,管理著100億美元資產的對沖基金公司Saba Capital將GBTC添加至其Saba Capital Income & Opportunities Fund的投資組合中。
報道稱,該基金管理著約5億美元的資產,持有細目包括股票、債券、認股權證、貸款、SPAC和比特幣。根據給股東的新年信,該基金持有108,000股GBTC,價值130萬美元。此筆數額很小,但這可能是因為他們現在才開始,因為2020和2021年之前該基金未持有比特幣。
據悉,該基金旨在提供“高水平收入,通過在全球范圍內投資于上市和私人公司的債務和股票證券,其中包括投資于注冊的封閉式基金和特殊目的收購公司。”Saba的投資者主要是機構,包括企業養老金、公共養老金、基金會、捐贈基金和家族辦公室等。(Trustnodes)[2023/1/10 11:03:50]
相關功能剛剛更新,僅支持按日查看ETH已提款量,但簡潔直觀,目前已有兩日數據,長期數據積累后可觀察取款量趨勢。
Magic Eden以16億美元估值完成1.3億美元B輪融資:6月21日消息,Solana生態NFT市場Magic Eden以16億美元估值完成1.3億美元B輪融資,Electric Capital和Greylock共同領投。MagicEden計劃利用這筆資金來擴大其一級和二級市場,并探索多鏈機會。(CoinDesk)[2022/6/21 4:43:08]
TokenUnlocks
該頁面提供包括提款pending、預計未來12小時提款數據等全面的以太坊質押解鎖信息。柱形圖則可以清楚觀察到解鎖數量的變化趨勢。

Nansen
區塊鏈數據平臺Nansen也在上海升級完成后第一時間發布了查詢面板。該面板展示了ETH的最高質押實體/地址、當前提款狀態和提款隊列。此外,此頁面專門提供了以太坊流動性抵押衍生品協議的關鍵指標和數據分析。


OKLink
全中文頁面對國內用戶更加友好,除質押總體數據外,該頁面還提供主流質押衍生Token的價格走勢,更方便用戶觀測相關Token與ETH的錨定數據。

Tags:以太坊ETHTOKITA以太坊幣今日價格行情非小號ethereal代表什么意義法語WHC TokenRemita Coin
昨天官宣了我們對@izumi_Finance的投資,也提到這是我近期調研認為zkSync上最值得關注,同時性價比最高的項目,所以過去這段時間一直在和團隊進行溝通.
1900/1/1 0:00:00這篇文章將闡述Starknet的2023年路線圖,并說明推動它的考慮因素。該路線圖側重于性能和用戶體驗。我們的目標是為社區提供所需的透明度,因此我們會盡早分享路線圖.
1900/1/1 0:00:00引言 本篇內容來自于MintVentures小組的一次在線討論,當時我提出了兩個問題,我們的研究員Lawrence和投資經理Scarlett給出了自己的想法,再結合了我對該問題的思考和延展.
1900/1/1 0:00:00一年前,以太坊第二層(L2)擴展解決方案賽道的“四大”領頭羊是:Arbitrum、Optimism、zkSync?和?StarkNet.
1900/1/1 0:00:00在香港Web3.0協會成立典禮上,香港立法會主席梁君彥為金管局前總裁陳德霖頒發香港Web3.0協會會長委任證書.
1900/1/1 0:00:00牛市什么時候會重現?這是所有人都想問的問題。然而問題并沒有確切答案,但一個分析框架有助于我們接近正確答案.
1900/1/1 0:00:00